Skip to main content
Visualizations are powerful aggregations of your data to produce insights that are easy to understand and monitor. With visualizations, you can create and obtain data stats, group fields, and observe methods in running deployments. This page introduces you to the visualizations supported by Axiom and some tips on how best to use them.

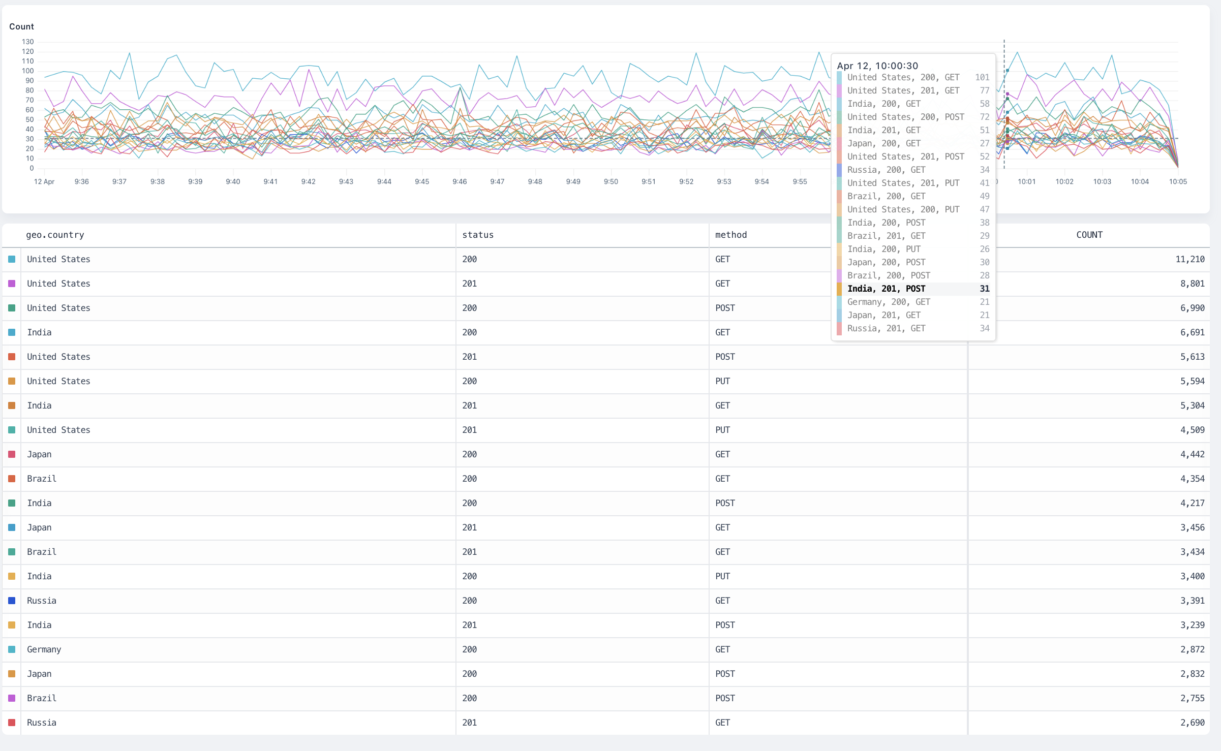
count

The count visualization counts all matching events and produces a time series chart.

Arguments

This visualization doesn’t take an argument.

Group-by behaviour

The visualization produces a separate result for each group plotted on a time series chart.
`count` overview

`count` overview

distinct

The distinct visualization counts each distinct occurrence of the distinct field inside the dataset and produce a time series chart.

Arguments

field: any is the field to aggregate.

Group-By Behaviour

The visualization produces a separate result for each group plotted on a time series chart.
`distinct` overview

`distinct` overview

avg

The avg visualization averages the values of the field inside the dataset and produces a time series chart.

Arguments

field: number is the number field to average.

Group-by behaviour

The visualization produces a separate result for each group plotted on a time series chart.
`avg` overview

`avg` overview

max

The max visualization finds the maximum value of the field inside the dataset and produces a time series chart.

Arguments

field: number is the number field where Axiom finds the maximum value.

Group-by behaviour

The visualization produces a separate result for each group plotted on a time series chart.
max overview

max overview

min

The min visualization finds the minimum value of the field inside the dataset and produces a time series chart.

Arguments

field: number is the number field where Axiom finds the minimum value.

Group-by behaviour

The visualization produces a separate result for each group plotted on a time series chart.
`min` overview

`min` overview

sum

The sum visualization adds all the values of the field inside the dataset and produces a time series chart.

Arguments

field: number is the number field where Axiom calculates the sum.

Group-by behaviour

The visualization produces a separate result for each group plotted on a time series chart.
`sum` overview

`sum` overview

percentiles

The percentiles visualization calculates the requested percentiles of the field in the dataset and produces a time series chart.

Arguments

  • field: number is the number field where Axiom calculates the percentiles.
  • percentiles: number [, ...] is a list of percentiles , each a float between 0 and 100. For example, percentiles(request_size, 95, 99, 99.9).

Group-by behaviour

The visualization produces a separate result for each group plotted on a horizontal bar chart, allowing for visual comparison across the groups.
`percentile` overview

`percentile` overview

histogram

The histogram visualization buckets the field into a distribution of N buckets, returning a time series heatmap chart.

Arguments

  • field: number is the number field where Axiom calculates the distribution.
  • nBuckets is the number of buckets to return. For example, histogram(request_size, 15).

Group-by behaviour

The visualization produces a separate result for each group plotted on a time series histogram. Hovering over a group in the totals table shows only the results for that group in the histogram.
`histogram` overview

`histogram` overview

topk

The topk visualization calculates the top values for a field in a dataset.

Arguments

  • field: number is the number field where Axiom calculates the top values.
  • nResults is the number of top values to return. For example, topk(method, 10).

Group-by behaviour

The visualization produces a separate result for each group plotted on a time series chart.
`topk` overview

`topk` overview

variance

The variance visualization calculates the variance of the field in the dataset and produces a time series chart. The variance aggregation returns the sample variance of the fields of the dataset.

Arguments

field: number is the number field where Axiom calculates the variance.

Group-by behaviour

The visualization produces a separate result for each group plotted on a time series chart.
`variance` overview

`variance` overview

stddev

The stddev visualization calculates the standard deviation of the field in the dataset and produces a time series chart. The stddev aggregation returns the sample standard deviation of the fields of the dataset.

Arguments

field: number is the number field where Axiom calculates the standard deviation.

Group-by behaviour

The visualization produces a separate result for each group plotted on a time series chart.
`stddev` overview

`stddev` overview